Electric Hot Water Boiler

Electric Hot Water Boiler

Introduction/What is TO
Electric hot water boiler is a clean, high-efficiency heating device designed to generate stable hot water by converting electrical energy into thermal energy via high-performance heating elements. It replaces traditional fuel-fired systems to deliver on-demand hot water (for industrial processes, commercial heating, or facility management) with zero emissions and precise temperature control.
 
Widely applied in manufacturing, hospitality, healthcare, and district heating, this boiler not only cuts operational costs (via 98% thermal efficiency) but also eliminates flue gas pollution—making it a core equipment choice for low-carbon, eco-friendly facility upgrades.
theory
Electric hot water boiler operates on the principle of resistive heating: electric current passes through stainless steel/alloy heating elements, directly transferring heat to the water medium. Its integrated control system (PLC-based) automatically regulates heating power, water supply, and temperature to maintain consistent output.
 
The compact, enclosed structure ensures minimal heat loss, while modular heating elements enable flexible capacity adjustment (36KW to 4200KW). Equipped with multi-layer safety protections (over-temperature, low water level, over-pressure), it supports 24/7 stable operation—with a service life of 10+ years for key components.
 

This system is optimized for scenarios requiring continuous, uniform hot water supply: its adaptive load control reduces energy waste, while the exemption-from-certification design simplifies deployment for small-to-large scale applications.

RUIDING SMART MANUFACTURING, MEETING SAFETY STANDARDS.

Efficient, Reliable, and Eco-Friendly Heating Solutions

Electric Hot Water Boiler

ADVANTAGES

MODEL RANGE & SPECIFICATIONS
Available power options: 36KW, 45KW, 72KW, 90KW, 108KW, 150KW, 210KW, 300KW, 360KW
KEY ADVANTAGES
  • Safe & Durable
    Rational voltage design automatically adjusts based on temperature/pressure to avoid dry burning, effectively extending the heating tube’s service life.
  • Energy-Efficient & Eco-Friendly
    No combustion pollution from electric heating; thermal efficiency up to 98% significantly cuts operating costs—your top choice for green operation.
Electric Hot Water Boiler

ADVANTAGES

MODEL RANGE & SPECIFICATIONS
Available power options: 500KW, 700KW, 1050KW, 1400KW, 2100KW, 2800KW, 4200KW
KEY ADVANTAGES
  • High Efficiency
    Thermal efficiency up to 98% (consistent across all models), minimizing energy waste.
  • Stable & Reliable
    No fume, no pollution, no noise; safe operation with stable performance.
  • Flexible Output
    Supports steam output ranging from small to large scales (matches heating area needs from 4214㎡ to 36000㎡).
  • Broad Application
    Ideal for industries, hotels, hospitals, schools, swimming pools, greenhouses, and more.

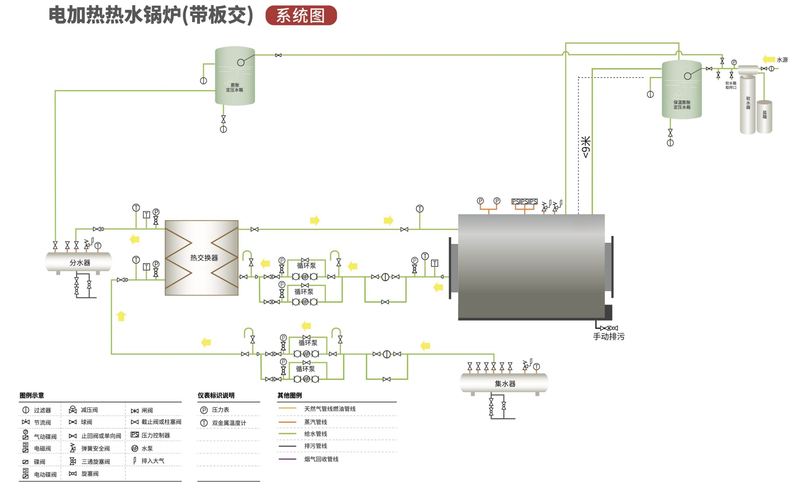
SYSTEM DIAGRA

Let's start your project to be realize now!

If you have more questions about industrial waste incinerators, please contact us!